SRPost
Operational Support
System
Salmon
FM3
FM3_TA
FM3_ITSM
Salmon3
Salmon4
EZPOST
SCC
ETC
FM4
영업데모용
Salmon
경기도 기업SOS넷
한국에너지기술평가원 VOC
VOC Flamingo3
AIG손해보험 t-VOC 시스템
경기도시공사 고객의소리 민원시스템
경기도시공사 협력업체 하자시스템
국민권익위원회 VOP시스템
VOC Flamingo3_TA
TA 기본모듈
VOC BASE(TA제거)
가평시설관리공단 통합 VOC 시스템
서울특별시농수산식품공사 고객의소리 시스템
제주특별자치도개발공사 JPDC VOC 통합 관리 시스템
한국주택금융공사 고객의소리
유비벨록스(아차) 민원관리시스템
화성도시공사 민원관리시스템 홈페이지
유비벨록스(아차) 민원홈페이지
화성도시공사 민원관리시스템
MG 새마을금고 통합민원관리시스템
한국공항공사(관리자)
한국철도공사(홈페이지)
한국철도공사(관리자)
케이뱅크 민원관리시스템
우정사업본부 민원통합관리시스템
Flamingo3_ITSM
SRM 기본모듈
Salmon3
장애인 학대정보 시스템
Salmon4
Baguio Smart City
TossCX
수협은행 책무구조도
EZPOST
국민건강보험공단 우편물접수시스템
자치단체 우편모아시스템
SCC
salmon4 scc 기본모듈
군인공제회 콜센터시스템
서울주택도시공사 콜센터시스템
화성도시공사 콜상담시스템
ETC
국립현대무용단
VOC Flamingo4
캐롯손해보험 민원관리시스템
수협은행 내부통제시스템
하나캐피탈
국민권익위 VOP시스템
대한지방행정공제회
서민금융진흥원
사회적경제지원센터
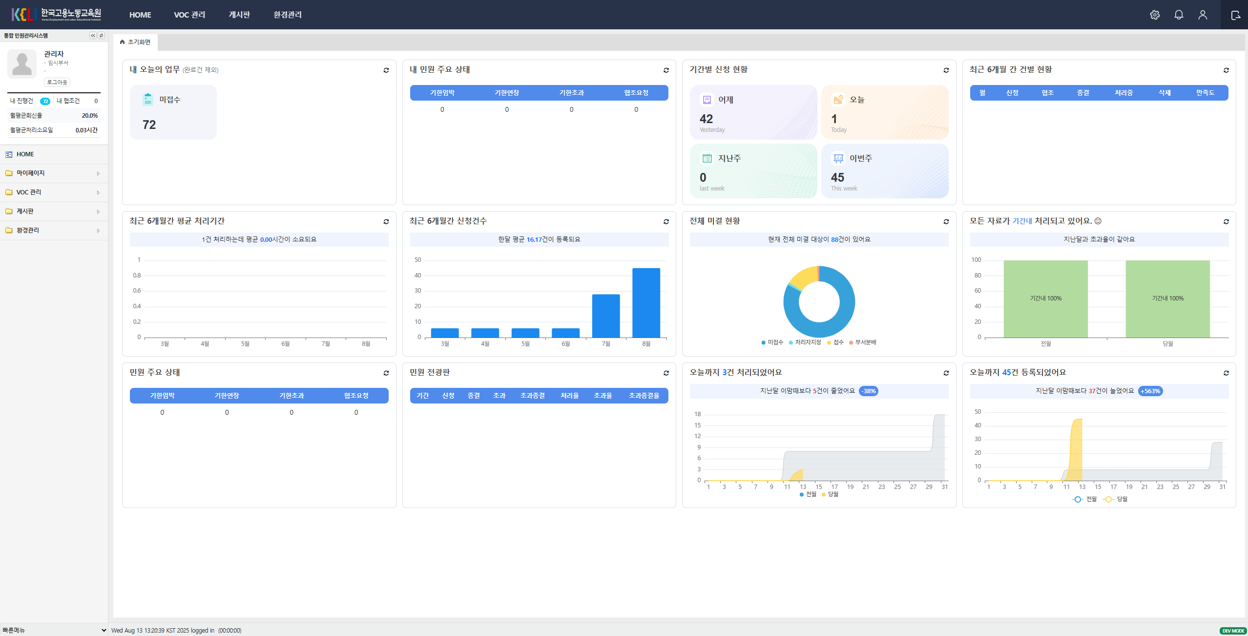
한국고용노동교육원
영업데모용
Flamingo4.1_base(GS인증)
Flamingo4_base
Flamingo4_base(voc_only)
손보사 금소보시스템(cr)
우체국금융 고객센터
Scc42_base(통합상담_UI)
fm4_base_dev_fc(영업데모)